Remote Monitoring System Success Story

Branding, Photography
Year: 2019
Technology: adobe illustrator,
premiere pro,adobe xd
Categories: ui ux design, ui ux design, wireframes
analytics, prototype , Branding

Description

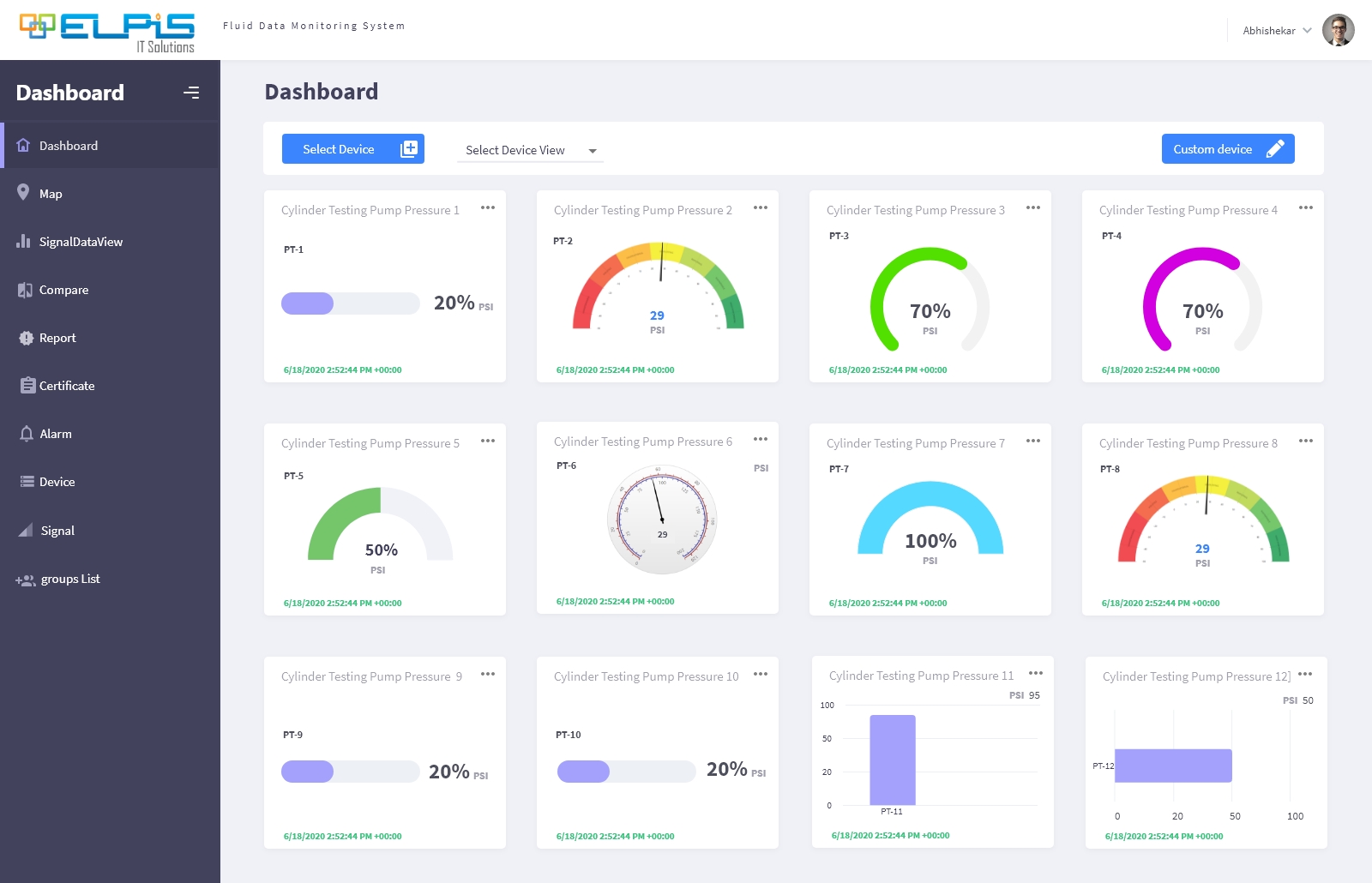
Remote Monitoring System is a cloud-based and mobile app that remotely monitors the engineering operations and business processes from a large number of devices simultaneously. It is designed to control large or complex facilities such as factories, hydraulic plants, network operations centers, with some degree of automation. The system receives data from devices, sensors, telemetry streams and pre-programmed procedures. The system is expeditious to acknowledge and monitor both digital and analog signals. It is also designed to communicate alarms on unexpected flow/range of data, maintaining an integral communications for the remote control and maintenance of the system.

The objective of this case study is to analyze the design process of the Remote Monitoring System app, the challenges it faced, and the strategies it adopted to overcome them. The case study will also provide some recommendations for the future improvement and enhancement of the Remote Monitoring System app.

Background

Remote Monitoring System app is the main interface between the users and the REMOTE MONITORING SYSTEMsystem, and hence, it plays a crucial role in providing a smooth and satisfying user experience. However, the Remote Monitoring System app has faced some common problems, such as:



Complexity The Remote Monitoring System app has too many features and functions that often overwhelm and confuse the users. The app also has inconsistent and complex user flows that make accessing and interpreting the data harder and slower.

Lack of customization The Remote Monitoring System app has a fixed and rigid layout and design that does not allow the users to customize and personalize the app according to their needs and preferences. The app also does not provide the users with the option to create and save their own views and reports.

Lack of interactivity The Remote Monitoring System app has a static and passive presentation of the data that does not engage and motivate the users. The app also does not provide the users with the option to explore and manipulate the data, such as zooming, panning, filtering, sorting, and exporting.

Analysis

Remote Monitoring System app has undergone a major redesign in 2020, with the aim of simplifying and improving the user experience. The redesign process involved the following steps:



User researchThe Remote Monitoring System app team conducted user research to understand the pain points, needs, and expectations of the users. The team used various methods, such as interviews, surveys, observations, and analytics, to gather user feedback and insights. The team also conducted a competitive analysis to benchmark the Remote Monitoring System app against its rivals and identify the best practices and gaps in the market.

IdeationThe Remote Monitoring System app team generated and evaluated various ideas and concepts for the redesign of the app. The team used various techniques, such as brainstorming, sketching, wireframing, and prototyping, to visualize and test the ideas and concepts. The team also involved the users and the stakeholders in the ideation process to get their inputs and suggestions.

ImplementationThe Remote Monitoring System app team implemented the redesign of the app by developing and deploying the new features and functionalities. The team used agile and iterative methods to ensure the quality and efficiency of the development and deployment process. The team also conducted usability testing and user acceptance testing to ensure the usability and satisfaction of the users and the stakeholders.

EvaluationThe Remote Monitoring System app team evaluated the impact and outcome of the redesign of the app by measuring and monitoring the key performance indicators, such as user retention, user engagement, user satisfaction, data accuracy, and data visualization. The team also collected and analyzed user feedback and reviews to identify the strengths and weaknesses of the redesign and the areas for improvement.

The redesign of the Remote Monitoring System app resulted in the following changes and improvements:



Simplified user flow The Remote Monitoring System app simplified the user flow for accessing and interpreting the data by reducing the number of steps and options. The app also improved the consistency and clarity of the user flow by using intuitive and familiar icons, labels, and gestures. The app also added a bottom navigation bar and a side menu bar to provide easy and quick access to the different sections and features of the app.

Customized layout and design The Remote Monitoring System app customized the layout and design of the app by allowing the users to adjust and rearrange the size and position of the charts and graphs according to their needs and preferences. The app also provided the users with the option to create and save their own views and reports, as well as to filter and sort the data by device, channel, time, or value.

Interactive data presentation The Remote Monitoring System app interactive the data presentation of the app by adding animations and transitions to the charts and graphs to make them more engaging and appealing. The app also provided the users with the option to explore and manipulate the data, such as zooming, panning, filtering, sorting, and exporting, as well as to drill down and see the details of the data, such as the device status, sensor readings, and alarm notifications.