io Canvas ( cnms )Cloud Network Management System

ui / ux Design
Year: 2024
Technology: Figma and Zeplin
Categories: ui ux design,Introduction: Problem Statement,Design Process,Solution Conclusion
Research, Analysis & Planning, Design, Prototyping,Launch

Project Overview

Unified Cloud Network Management System (io canvas) web Application app was struggling with low user adoption and high abandonment rates. Users found the interface confusing , Report and maintain and couldn't complete basic tasks efficiently.

The Challenge

Complex navigation, outdated UI, and poor user flow resulted in 65% task abandonment rate

The Solution

User-centered redesign focusing on simplified navigation and intuitive task flows

The Impact

40% increase in engagement, 70% reduction in support tickets, After once we complete design we get positive feedback

Research & Discovery

Understanding user pain points and business goals through comprehensive research and data analysis.

📊

User Interviews

Conducted 20+ in-depth interviews with existing users to understand pain points and needs

20+ Users
💻

Web application dashboard Analytics

Analyzed user behavior data to identify drop-off points and usage patterns

70% Drop-off
🔍

conducted 12+ competitive

understand market trends and visual design strategies. This helped me avoid pitfalls, identify gaps, and create user-focused solutions that stand out.

Key Research Findings

😤 Pain Points
  • Complex navigation with too many menu levels
  • Unclear transaction categorization and history
  • Slow loading times and frequent crashes
  • Lack of personalization and insights
💡 Opportunities
  • Simplified dashboard with key actions upfront
  • Smart categorization and spending insights
  • Personalized financial recommendations
  • Quick actions for common tasks

Complete UI/UX Design Process

A comprehensive 8-step approach from research to implementation, ensuring every decision is user-centered and data-driven.

1

Research

Understanding user needs, behaviors, and pain points through comprehensive research methods. This foundational phase involved user interviews, surveys, and usability testing to gather insights.

  • Conducted 24 in-depth user interviews
  • Analyzed behavioral data from 1,000+ users
  • Performed competitive analysis of 12 web apps
  • Created user journey maps and pain point analysis
Poster 1
× Popup
2

Define

Synthesizing research findings to clearly define the problem the product aims to solve and the target user. This phase involved creating user personas, problem statements, and success criteria.

  • Created 3 detailed user personas based on research
  • Defined clear problem statements and hypotheses
  • Established measurable success criteria
  • Aligned stakeholders on project goals and scope
Problem Definition
Poster 1
× Popup
3

Ideate

Brainstorming potential solutions and design approaches through collaborative ideation sessions. Generated multiple concepts and evaluated them against user needs and business constraints.

  • Facilitated 6 design thinking workshops
  • Generated 100+ initial concept sketches
  • Used "How Might We" questions for solution exploration
  • Prioritized ideas using impact vs effort matrix
4

Prototype (Low-Fidelity)

Creating low-fidelity prototypes including sketches, wireframes, and basic user flows to test core concepts quickly. This phase focused on structure and functionality over visual design.

  • Created 50+ hand-drawn sketches and concepts
  • Built wireframes for 15 key screens
  • Mapped out complete user task flows
  • Tested paper prototypes with 12 users
Poster 1
× Popup
5

Prototype (High-Fidelity)

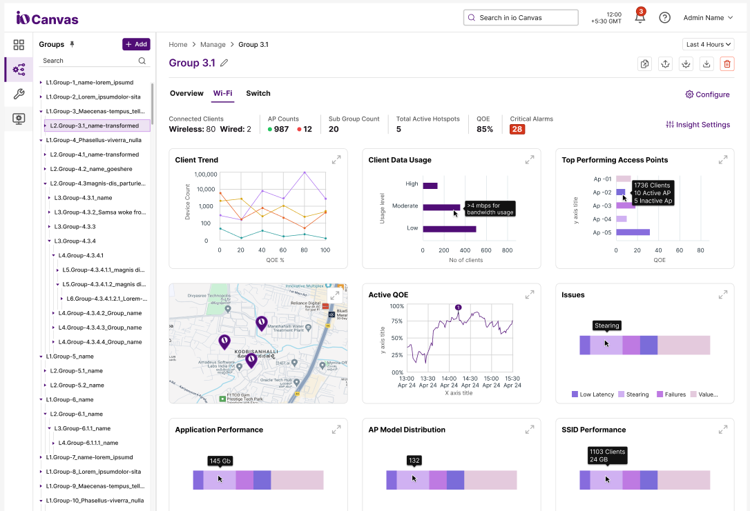
Developing interactive, high-fidelity prototypes with realistic content, visual design, and micro-interactions. These prototypes closely resembled the final product for accurate testing.

  • Built interactive prototypes in Figma
  • Designed 500+ high-fidelity screens
  • Added micro-interactions and animations
  • Created comprehensive design system
High-Fidelity Elements
7

Information Architecture

Restructuring the app's navigation and content hierarchy based on user mental models and task frequency. Created a simplified structure that reduces cognitive load and improves findability.

  • Reduced main navigation from 8 to 4 primary sections
  • Prioritized most-used features on the home screen
  • Created logical groupings for related functions
  • Implemented card sorting and tree testing
New Information Architecture
Poster 1
× Popup
8

Visual Design & Design System

Developing a comprehensive design system with modern, accessible components and establishing a cohesive visual language that builds trust and confidence while ensuring consistency across all touchpoints.

  • Established color palette optimized for accessibility
  • Created 50+ reusable UI components
  • Defined typography and spacing systems
  • Documented design guidelines and usage rules
Design System Components

Results & Impact

The redesigned app exceeded all success metrics and significantly improved the user experience.

60%
Engagement Increase

Daily active users and session duration improved significantly

60%
Support Reduction

Fewer support tickets due to improved usability

85%
Task Success Rate

Users can now complete tasks more efficiently

Key Learnings & Takeaways

🎯 What Worked Well
  • Extensive user research provided clear direction
  • Iterative testing and validation throughout the process
  • Strong collaboration between design and development teams
  • Focus on accessibility improved experience for all users
📚 Lessons Learned
  • Early stakeholder alignment is crucial for project success
  • Technical constraints should be considered from the start
  • User feedback is invaluable throughout the design process
  • Design systems accelerate development and ensure consistency
× Popup Poster